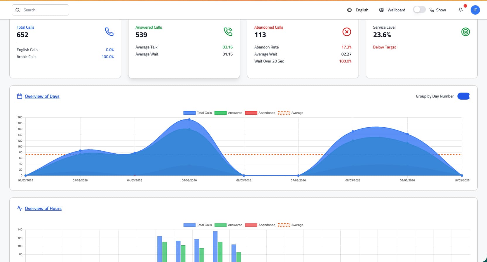
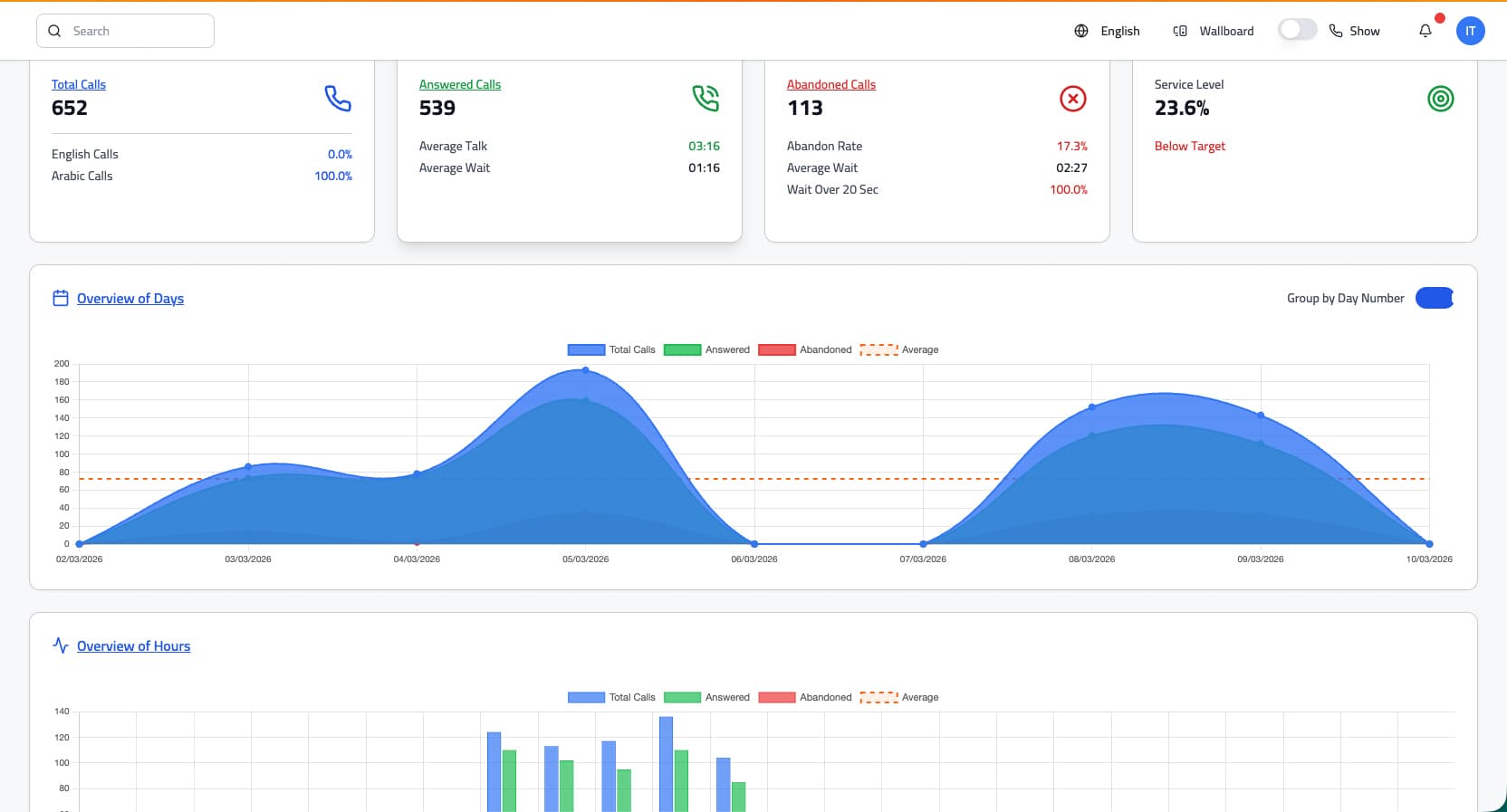
Enterprise Impact
Designed for high-volume operations where reliability is critical.
Deploy a trusted platform for telecom operators, governments, healthcare networks, and enterprise service organizations.

24/7 Enterprise Operations
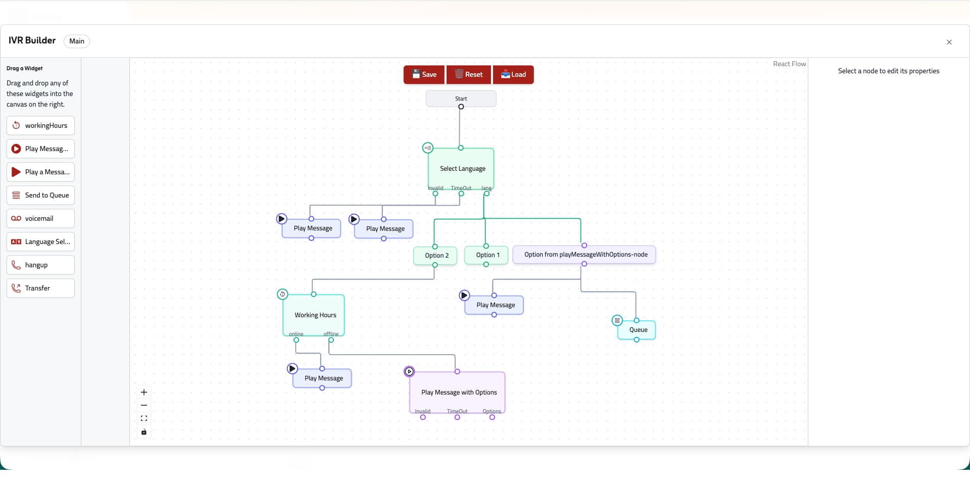
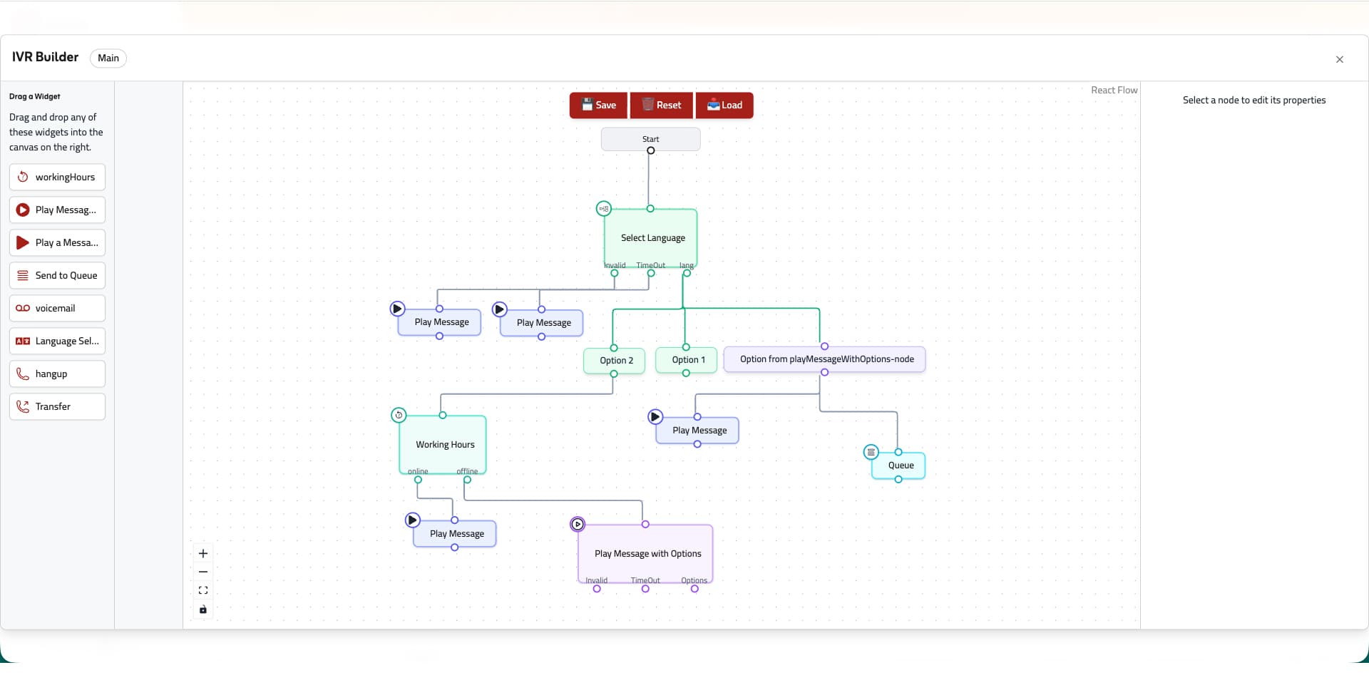
Omnichannel + AI at Scale


















